在电脑上将某些文件直接删除后其实还能被一些专门恢复文件的软件还检索出来,所以为了更彻底的将需要删除的文件进行粉碎并且无法恢复,您可以选择这款超级文件粉碎机单文件版来删除您的重要文档,删除后不会被任何数
4Video Blu-ray Creator 可以将视频文件转换为蓝光视频,支持对任何格式的视频进行刻录,在用户没有蓝光光盘的情况下,也能够帮助用户将视频制作成蓝光文件夹,制作的同时可以对视频进行简单
宏光万能工具包是一款宏光软件推出的辅助工具,拥有订单助手,板件助手,板件进度,包装软件,外协包装,仓库扫码,版式开料等功能,接下来非凡软件站小编就给大家带来这款软件的具体介绍,感兴趣的小伙伴们速来看看
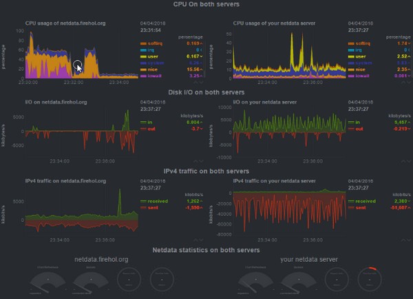
Netdata专门用于对Linux系统进行实时性能监测,以可视化的方式向用户展现电脑系统的实时情况,软件安装起来非常简单,界面简洁友好,对系统的监测数据详细全面,让用户对电脑的cpu、内存、硬盘输入/
想要更好地展示学校的信息可以通过美观的网站实现操作,很多人都会在网络上搜索学校的官方,今天小编就为大家分享一个可以制作网站的简单工具,它就是大气简洁教育学校网站模板软件,这是一个专门用来制作学校教育相
3DtoAll IKMAX可以帮你快速绑定3D角色模型,代替了传统的缩放/旋转/移动关节以适合您的模型,只需单击一下鼠标,即可仅对所需关节生成蒙皮权重,而无需手动选择会影响对象的关节,喜欢的玩家千万不
从事模具制作行业的朋友们如果想要更好地对零件进行建模制造,可以试试小编今天带来的这款CimatronE 软件,这是由3D Systems公司推出的CAD软件,里面包含了非常专业实用的功能,可以满足用户
历史上的今天是网友自制的历史事件查看工具,可以帮助用户查看历史上的重大事件,能够具体到某一天发生的事,界面简洁直观,事件都是经过系统排序的,按照重要程度展示,数据采集来源于百度百科,经过本地化处理之后
旅行旅游景点图文介绍ppt模板,适用于制作旅游主题的景点介绍PPT,模板内图文排版布局美观,你只需要将图片替换上去,然后添加相应文字说明即可,具体样式可以参考下文图示,喜欢的话可以直接在本站下载源文件
Dimensions Lines是主要应用于FCPX上的一个尺寸标注测绘效果插件,内置几条直线,多个角度和一个圆形长宽高角度尺寸标注,用户们可在控制面板轻松编辑,方便大家更轻松的表示各种类型的图像上的
Vegazone Casino10 天前
发表在:thinkphp怎么做小程序接口Just wrapped up a de...
Vegazone Casino12 天前
发表在:thinkphp怎么做小程序接口Just had a ripper ar...
AndrewRep12 天前
发表在:03日05日,星期四,在这里每天60秒读懂世界!Інколи хочеться віді...
Barrypaymn12 天前
发表在:03日05日,星期四,在这里每天60秒读懂世界!Читання стало для ме...
AndrewRep13 天前
发表在:11日20日,星期四,在这里每天60秒读懂世界!У сучасному світі ін...
Barrypaymn13 天前
发表在:11日20日,星期四,在这里每天60秒读懂世界!Книжкові блоги стали...
Kevinvorma22 天前
发表在:03日05日,星期四,在这里每天60秒读懂世界!Під час вибору проду...
Kevinvorma22 天前
发表在:11日20日,星期四,在这里每天60秒读懂世界!Ринок пропонує широк...
Jamesfourl1 个月前
发表在:11日20日,星期四,在这里每天60秒读懂世界!Багато людей не посп...
LincolnWap1 个月前
发表在:03日05日,星期四,在这里每天60秒读懂世界!Сучасні жінки прагну...